در این راهنما هدف این است که روش بررسی مصرف CPU و RAM و Disk را از داخل پنل پلسک در یک VPS ویندوزی توضیح دهیم. همچنین روند فعالسازی ابزار داخلی مانیتورینگ پلسک را از اولین ورود تا مشاهده داشبوردهای دقیق بررسی میکنیم.
مرحله اول: ورود به پنل پلسک و فعالسازی ابزار مانیتورینگ داخلی
در ابتدا باید وارد پنل پلسک شوید. آدرس ورود معمولاً با پورت ۸۴۴۳ در دسترس است. پس از وارد کردن نام کاربری و رمز عبور وارد داشبورد اصلی میشوید.
در اولین ورود به بخش Monitoring پلسک، یک صفحه نمایش داده میشود که دو گزینه ارائه میدهد: استفاده از سرویس ابری 360 Monitoring یا استفاده از ابزار داخلی پلسک. برای بررسی منابع از داخل خود پنل و بدون نیاز به سرویسهای خارجی باید گزینه Use Built-in Monitoring را انتخاب کنید.
بعد از انتخاب این گزینه، پلسک شروع به نصب و فعالسازی افزونه داخلی مانیتورینگ (Grafana) میکند. این مرحله معمولاً چند دقیقه زمان میبرد و باید صبر کنید تا فرآیند نصب کامل شود.
مرحله دوم: ورود به بخش Monitoring و مشاهده داشبوردهای اصلی
پس از نصب و فعالسازی ابزار داخلی مانیتورینگ، با باز کردن دوباره منوی Monitoring صفحه جدیدی نمایش داده میشود. این صفحه شامل چندین تب مجزا مانند Overview و CPU و Memory و Disk و Network و Services است. هر تب یک داشبورد گرافیکی کامل ارائه میدهد که دادههای لحظهای و نمودارهای ۲۴ ساعت گذشته یا بازههای زمانی دیگر را نشان میدهد.
مرحله سوم: بررسی دقیق مصرف CPU
با ورود به تب CPU میتوانید نمودار مصرف پردازنده را برای هر هسته CPU مشاهده کنید. پلسک برای هر هسته چند مقدار را نمایش میدهد: زمان idle، زمان user، و زمان privileged. این نمودارها کمک میکنند بفهمید آیا پردازشهای سنگین یا درخواستهای زیاد باعث افزایش مصرف CPU شدهاند یا خیر.
در صورتی که مصرف CPU در ساعاتی خاص بهطور ناگهانی افزایش پیدا کند میتوان این بازهها را با لاگهای سیستم یا سایتها مقایسه کرد.
مرحله چهارم: بررسی RAM و وضعیت حافظه سرور
در تب Memory نمودار مصرف حافظه فیزیکی، حافظه آزاد، فایل پیج (Pagefile)، و همچنین میزان Swap ورودی و خروجی نمایش داده میشود. این اطلاعات نشان میدهد که آیا سرور با کمبود RAM مواجه است یا خیر.
وجود مقدار زیاد Swap معمولاً نشانه فشار حافظه است و ممکن است باعث کندی سرویسها شود. همچنین رفتار حافظه در ۲۴ ساعت گذشته بهصورت نمودار نمایش داده میشود تا بتوانید روندها را تشخیص دهید.
مرحله پنجم: بررسی فضای دیسک و مشخص کردن بخشهای پرمصرف
در تب Disk میتوانید میزان فضای مصرفشده در درایوهای مختلف را مشاهده کنید. پلسک نمودار دقیق مصرف Disk و همچنین میزان دادههای خواندهشده (Read) و نوشتهشده (Write) روی دیسک را نمایش میدهد.
اگر فضای دیسک در حال کم شدن باشد یا عملیات Read/Write غیرعادی باشد، از همین بخش قابل مشاهده است.
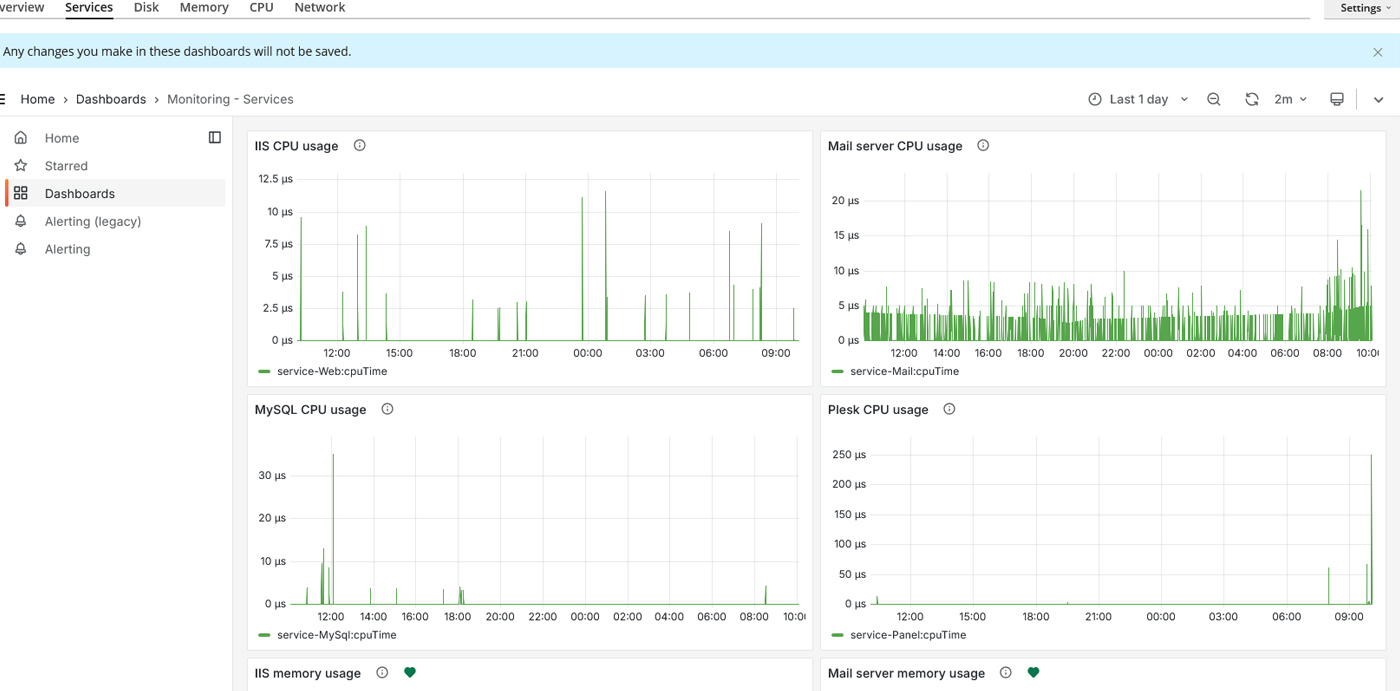
مرحله ششم: بررسی مصرف منابع سرویسهای اصلی سرور
در تب Services مصرف CPU و Memory مربوط به سرویسهای مهم مانند IIS و MySQL و Mail Server و خود پلسک نمایش داده میشود. این بخش کمک میکند بفهمید آیا یک سرویس خاص بار زیادی روی سرور ایجاد کرده است یا خیر.
مرحله هفتم: بررسی لاگهای مربوط به مصرف منابع: بررسی لاگهای مربوط به مصرف منابع
در بخش Logs داخل هر دامنه میتوانید خطاها و درخواستهایی که ممکن است باعث افزایش مصرف CPU یا RAM شوند را بررسی کنید. در این بخش تمام اتفاقات مربوط به سایت ثبت میشود و اگر اسکریپتی خطا داشته باشد یا حملهای به سایت صورت بگیرد از طریق همین گزارشها قابل مشاهده است. اگر مصرف منابع بالا باشد این بخش یکی از مهمترین قسمتهایی است که باید بررسی شود تا دلیل مصرف زیاد مشخص شود.
جمعبندی
در پایان، با فعالسازی Use Built-in Monitoring و استفاده از داشبوردهای CPU و RAM و Disk و Network و Services میتوانید وضعیت منابع سرور را با دقت بالا بررسی کنید. این ابزار داخلی پلسک کمک میکند رفتار لحظهای و بلندمدت منابع را مدیریت کنید و سریعتر علت مشکلات احتمالی را پیدا کنید.







