در این آموزش قصد داریم نحوه فعالسازی SSL رایگان در دایرکتادمین را یاد بگیریم تا سایت ما با https باز شود و امنیت بیشتری داشته باشد.
ورود به بخش SSL Certificates
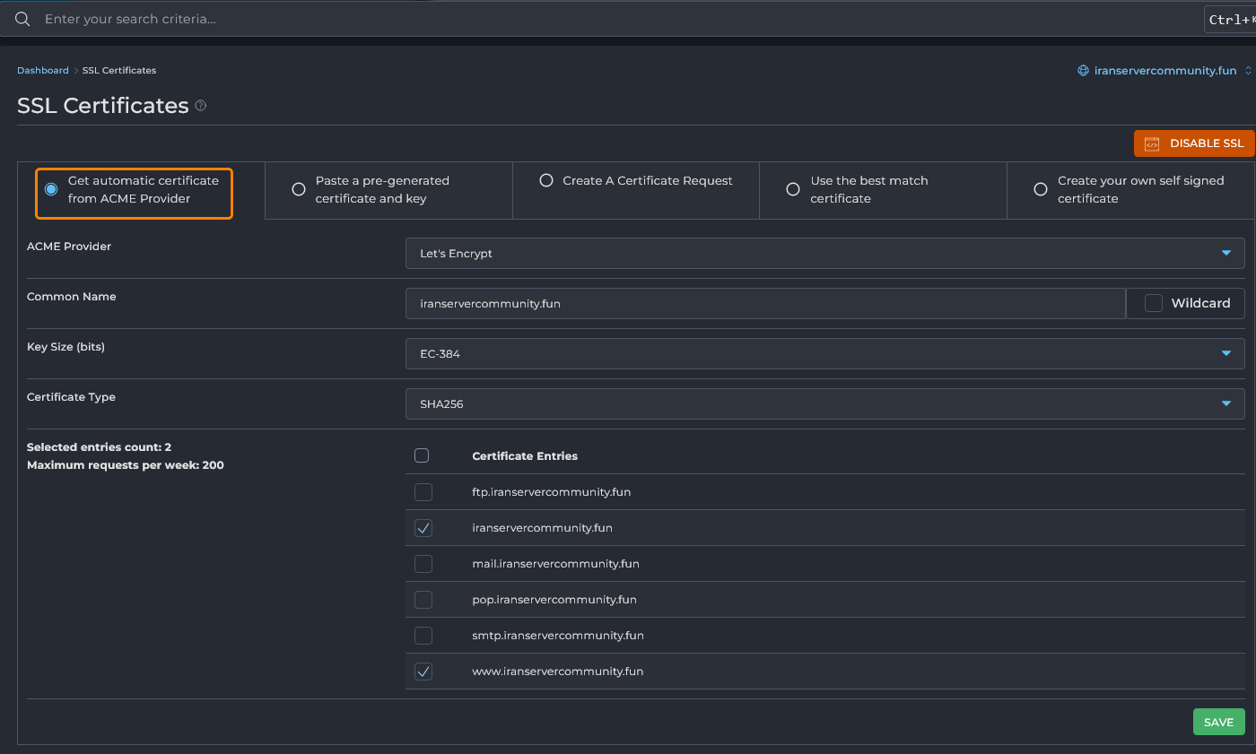
بعد از ورود به پنل کاربری دایرکتادمین، از منوی سمت چپ وارد بخش Account Manager شوید و روی گزینه SSL Certificates کلیک کنید. با این کار صفحهای باز میشود که مخصوص مدیریت گواهی SSL است. در این صفحه میتوانید انتخاب کنید که از چه روشی برای صدور و نصب گواهی استفاده کنید.
انتخاب گزینه صدور خودکار از ACME Provider
در بالای صفحه چند گزینه برای نصب گواهی دیده میشود. برای فعالسازی SSL رایگان باید گزینه Get automatic certificate from ACME Provider را انتخاب کنید. این همان قابلیتی است که گواهی معتبر و رایگان را از سرویس Let’s Encrypt صادر میکند.
با انتخاب این گزینه، هاست به صورت خودکار به Let’s Encrypt متصل شده و یک گواهی برای دامنه شما صادر میکند. این گواهی هر ۹۰ روز یکبار بهطور خودکار تمدید میشود و نیازی به اقدام دستی ندارد.
در همین صفحه گزینهای با عنوان Force SSL with https redirect وجود دارد. اگر این گزینه را فعال کنید، تمام درخواستهای کاربران بهطور خودکار به نسخه https سایت هدایت میشوند. این کار باعث میشود همه بازدیدکنندگان همیشه از اتصال امن استفاده کنند. بعد از فعال کردن این گزینه کافیست روی دکمه Save کلیک کنید تا تغییر ذخیره شود.
بررسی وضعیت گواهی صادرشده
در بخش پایینی صفحه جدولی با عنوان Automated SSL Certificates Information نمایش داده میشود. در این جدول میتوانید وضعیت دامنههایی که برای آنها SSL فعال شده را ببینید. روبروی هر دامنه، نام هاستهایی که گواهی برایشان صادر شده درج میشود. در صورتی که صدور گواهی موفقیتآمیز باشد، نام دامنه در این لیست نمایش داده خواهد شد. در این قسمت امکان مدیریت گواهیها و حتی حذف یا اجرای مجدد عملیات صدور وجود دارد.
بررسی فعالسازی در مرورگر
بعد از انجام مراحل بالا، کافیست آدرس سایت خود را در مرورگر با https وارد کنید. اگر SSL به درستی فعال شده باشد، یک آیکن قفل کنار آدرس سایت نشان داده میشود. همچنین با کلیک روی این آیکن میتوانید جزئیات گواهی مانند نام دامنه و صادرکننده (Let’s Encrypt) را مشاهده کنید.
با انجام این مراحل توانستیم یک SSL رایگان از Let’s Encrypt روی دامنه خود فعال کنیم تا سایت ما امنتر شده و کاربران با خیال راحتتری به آن دسترسی داشته باشند.




